40張動圖完美解析了所有傳感器的工作原理
發布時間:2017-07-03 責任編輯:wenwei
【導讀】傳感器(英文名稱:transducer/sensor)是(shi)一(yi)種(zhong)檢(jian)測(ce)裝(zhuang)置(zhi),能(neng)感(gan)受(shou)到(dao)被(bei)測(ce)量(liang)的(de)信(xin)息(xi),並(bing)能(neng)將(jiang)感(gan)受(shou)到(dao)的(de)信(xin)息(xi),按(an)一(yi)定(ding)規(gui)律(lv)變(bian)換(huan)成(cheng)為(wei)電(dian)信(xin)號(hao)或(huo)其(qi)他(ta)所(suo)需(xu)形(xing)式(shi)的(de)信(xin)息(xi)輸(shu)出(chu),以(yi)滿(man)足(zu)信(xin)息(xi)的(de)傳(chuan)輸(shu)、處理、存儲、顯示、記錄和控製等要求。今天給大家找到了40張動圖,能看懂各種傳感器工作原理:
傳感器的特點包括:微型化、數字化、智能化、多功能化、係統化、網絡化。它是實現自動檢測和自動控製的首要環節。傳感器的存在和發展,讓物體有了觸覺、味覺和嗅覺等感官,讓物體慢慢變得活了起來。通常根據其基本感知功能分為熱敏元件、光敏元件、氣敏元件、力敏元件、磁敏元件、濕敏元件、聲敏元件、放射線敏感元件、色敏元件和味敏元件等十大類。
1.布料張力測量及控製原理

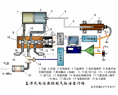
2.直滑式電位器控製氣缸活塞行程

3.壓阻式傳感器測量液位的工作原理

4.MQN型氣敏電阻結構及測量電路

5.氣泡式水平儀的工作原理

6.擴散矽式壓力傳感器

7.應變加速度感應器

8.稱重式料位計

9.電子皮帶秤重示意圖

10.電子吊車秤

11.荷重傳感器用於測量汽車衡的原理

12.荷重傳感器的應用

13.TiO2氧濃度傳感器結構及測量電路

14.電位器式傳感器

15.陶瓷濕度傳感器

16.多孔性氧化鋁濕敏電容原理

17.基本變間隙型電容傳感器和差動變間隙型電容傳感器的工作原理

18.變麵積型電容傳感器工作原理

19.利用接近開關進行物體位檢測的原理

20.光柱顯示編碼式液位計原理

21.電容式壓力傳感器

22.差壓式液位計a

23.差壓式液位計b

24.差壓式液位計c

25.電容液位計原理圖

26.電容測厚儀

27.電容加速度傳感器

28.電容式油量表原理

29.頻率差法測量流量的原理

30.空氣傳導型超聲波發生、接收器的結構

31.超聲波應用的兩種類型

32.超聲波探頭的結構

33.超聲波流量計的原理

34.超聲波測厚的原理

35.超聲波測量密度原理

36.超聲波測量液位原理

37.超聲防盜報警器

38.縱波探傷

39.橫波探傷

40.表麵波探傷

來源:通用機械
特別推薦
- 噪聲中提取真值!瑞盟科技推出MSA2240電流檢測芯片賦能多元高端測量場景
- 10MHz高頻運行!氮矽科技發布集成驅動GaN芯片,助力電源能效再攀新高
- 失真度僅0.002%!力芯微推出超低內阻、超低失真4PST模擬開關
- 一“芯”雙電!聖邦微電子發布雙輸出電源芯片,簡化AFE與音頻設計
- 一機適配萬端:金升陽推出1200W可編程電源,賦能高端裝備製造
技術文章更多>>
- 突破工藝邊界,奎芯科技LPDDR5X IP矽驗證通過,速率達9600Mbps
- 通過直接、準確、自動測量超低範圍的氯殘留來推動反滲透膜保護
- 從技術研發到規模量產:恩智浦第三代成像雷達平台,賦能下一代自動駕駛!
- 從機械執行到智能互動:移遠Q-Robotbox助力具身智能加速落地
- 品英Pickering將亮相2026航空電子國際論壇,展示航電與電池測試前沿方案
技術白皮書下載更多>>
- 車規與基於V2X的車輛協同主動避撞技術展望
- 數字隔離助力新能源汽車安全隔離的新挑戰
- 汽車模塊拋負載的解決方案
- 車用連接器的安全創新應用
- Melexis Actuators Business Unit
- Position / Current Sensors - Triaxis Hall
熱門搜索




